建设背景
发展现状
工业互联网作为新型工业化的战略性基础设施和发展新质生产力的重要驱动力量,近年来在我国呈现蓬勃发展态势,技术创新持续突破、产业生态持续壮大、融合应用持续深
化,尤其在人工智能等技术的赋能下,正为制造业数字化转型注入新动能。党的二十届三中全会也明确指出要促进实体经济和数字经济深度融合,发展工业互联网。
2025年,全球工业互联网市场规模突破3.2万亿美元,中国以38%的占比成为核心增长极,规模达1.2万亿美元,较2023年的5760亿美元增长108%。工信部数据显示目前我国具有
一定影响力的工业互联网平台已经超340家,重点平台连接设备超过1亿台(套),实现41个工业大类以及185个工业中类全覆盖。
政策背景
智能化生产领域
1.自动化生产线通过引入机器人、自动化设备等,实现生产流程的自动化和智能化.而相关的工业互联网软件可对生产过程进行控制和优化,提高生产效率和产品质室.
2.数字化工厂建立数字化模型,工业互联网软件可对生产流程进行仿真和优化,实现生产过程的可视化、可控制和可优化。
3.生产数据分析方面,工业互联网软件收集和分析生产过程中的数据,发现生产过程中的瓶颈和问题,提出优化和改进措施。
供应链与物流领域
1.智能物流管理利用物联网、大数据等技术,工业互联网软件可对物流过程进行实时监控和优化,提高物流运输的效率和准确性。
2.供应链协同通过工业互联网平台,相关软件实现供应链各环节之间的信息共享和协同,提高供应链的响应速度和整体效率。
3.供应链金融基于工业互联网平台,工业互联网软件为供应链上下游企业提供金融服务,促进供应链的良性循环和发展。
用户需求与产品创新领域
通过工业互联网软件对大数据分析用户行为和需求,可发现新的产品机会和创新点,推动产品的升级和换代,还能为用户提供个性化定制服务,满足用户多样化的需求。
痛点分析
管理模式滞后于生产需求
经验驱动决策的局限性:传统工业管理依赖人工经验判断设备状态、调度生产流程,缺实时数据支撑,易致资源错配或故障响应延迟。如分拣中心设备维护依赖定期检修,或错
过早期故障预警致停机损失。 全局协同能力薄弱:生产环节数据分散在独立系统或纸质记录,难跨环节联动分析。以再生资源分拣为例,塑料等品类分拣效率优化需统筹设备负
荷等数据,传统模式难动态调度。
成本结构固化且优化空间受限
能源消耗居高不下:设备运行状态缺乏实时监控,无法根据负荷自动调节能耗模式。例如,分拣中心的传送带、破碎设备在低负荷时段仍维持高功率运行,导致电费支出冗余。
人力与运维成本刚性增长:依赖人工巡检、操作和数据录入,不仅效率低下,还需承担培训、管理等隐性成本。而工业物联网通过传感器实时采集数据,可减少70%以上的人工
干预需求。
技术适配性难以应对场景复杂性
多品类场景的技术瓶颈:全品类分拣中心需处理塑料、金属、废纸等不同物理特性的物料,传统设备缺乏智能识别与分选能力。例如,高速光选机结合深度学习技术可实现杂质
自动识别,而传统人工分拣的准确率不足60%。 数据孤岛阻碍价值挖掘:生产数据未形成闭环流通,无法通过数字孪生等技术模拟产能优化方案。例如,数字孪生技术可映射虚
拟分拣中心,实现产能模拟与调度优化,传统模式下此类创新应用无法落地。
平台优势
平台价值
赋能智能运营,降本增效
设备健康管理:实现预测性维护,故障前预警,减少停机时间,节约成本。 生产过程优化:实时监控生产数据,优化工艺参数,提升产品质量与生产效率(如提升OEE)。 资源
精细管理:实现能耗、物料的精准监测与分析,有效降低运营成本。
驱动数据决策,提升洞察
全局透明可视:打破信息孤岛,通过数据看板将设备、产线、能源状态一目了然,实现全局化管控。 科学决策支持:基于海量数据分析,为管理、运营和战略决策提供精准的数
据依据,从“凭经验”转向“凭数据”。
创新商业模式,开拓增长
服务化转型:从“卖产品”升级为“卖服务”(如提供远程运维、按使用效果付费等新模式),开辟新收入来源。 产品创新加速:通过平台汇聚产品使用数据,反哺研发与设计,推
动产品快速迭代创新。
技术优势
数据整合功能
工业物联网平台能够将新的物联网主数据与现有的应用软件数据以及来自社交媒体等其他来源的数据关联起来,以探求其相关性。
设备整合功能
涵盖了工业物联网上传感器、执行器、标签和信标等所有设备的配置、管理和淘汰。工业物联网平台应该能够自动摄取物联网数据,并使其可用于网络上的其它元素。
流程整合功能
作为数字生态系统的一部分,工业物联网元素并非孤立于业务运作之外。工业物联网解决方案必须嵌入到企业业务流程和工作流程中。
生态系统服务
工业物联网平台负责安全地建立、启动和管理数字生态系统中人、设备、数据和设备的可信交互。
智能对象优势
工业物联网平台有智能AI对象,可利用现有技术扩展,包括机对机通信等,能与MES和ERP等信息系统连接,用于交易、提供数据、推进分析和支持实时可视性。
平台介绍
平台框架

核心模块

首页展示
工业互联网首页数据展示通过图形化界面实时呈现设备数量、产品数量、操作记录、监测数据、告警数量、上报时间等关键数据,查看设备分布,结合数据分析与预测模型,助
力用户直观监控、高效决策及故障预警。 
数据展示
此平台是连接用户与数据价值的关键纽带,通过可视化呈现、交互分析等方式,可以查看CPU的使用率、内存使用率、系统盘使用率、Mptt状态数据、登录用户数量,将复杂数
据转化为直观易懂的信息,支撑决策、业务监控与用户洞察。



设备管理
通用物模型
它通过标准化解决了物联网的碎片化难题,是实现设备互联互通、应用快速开发和智能运维的基石。
产品分类
通过将设备按型号和功能进行标准化分类与模板化定义,为海量设备的批量接入、统一管理和高效运维提供基础框架。
产品管理
它通过为每类设备建立标准化模板(物模型),实现海量设备的批量注册、统一策略配置与全生命周期高效管控。
设备分组
支持跨产品类型按业务逻辑(如地理位置、项目归属、业务场景)灵活组织设备,实现跨型号的批量操作、权限隔离与场景化监控。
设备管理
负责每一台设备的全生命周期精细化管理,包括设备注册、身份认证、状态监控、远程配置、固件升级及故障诊断等核心运维操作。
通用物模型
在工业互联网领域,通用物模型具备强大功能,用户不仅可以清晰看到图表展示、历史存储、物模型类别、数据类型等关键信息,还能借助其对工业数据进行深度挖掘与精准分
析,能有效整合与管理复杂的工业数据,为工业数据管理与分析提供有力支撑。

产品分类
在工业互联网的产品分类信息呈现环节,借助先进的数字化手段,可灵活添加分类名称、创建人及创建时间等详细信息,能让管理者更直观、全面地呈现各产品分类情况,为精
准决策提供有力支撑。

产品管理
在工业互联网的产品管理信息添加环节,可灵活添加产品名称、产品分类、设备类型、通讯协议、传输协议等信息,以便对产品进行精准管理与追溯。

设备分组
在工业互联网的设备分组管理中,可根据不同需求添加分组名称、分组排序,针对已有的分组,还能按需灵活调整各分组的排列顺序,以实现更高效的设备管理。

设备管理
在工业互联网的设备管理功能中,可根据实际需求手动或批量导入添加设备的具体信息,灵活分配设备,并且能随时查看设备导入记录,掌握导入的时间、数量等情况,同时支
持设备回收以及对设备分配记录进行详细管理。

规则引擎
数据桥接
负责将不同协议、格式的异构设备数据转换为统一标准,并可靠地分发到平台内外部各类应用与存储系统中,打破数据孤岛。
在工业互联网的桥接设置选项里,用户可根据实际需求添加桥接名称、桥接方向、是否生效、桥接类型等关键信息,以实现精准、高效的工业网络数据传输与交互。

规则脚本
通过低代码或脚本方式灵活定义数据处理、设备联动与业务告警逻辑,实现实时事件驱动下的业务自动响应与智能决策。
在工业互联网平台中,为达成更稳定高效的运行效果,需精心添加并对规则脚本进行精细编辑,同时开展全面且深入的优化调整工作,在此过程中要充分考量从数据采集、传输
到分析处理等各环节因素,保障平台运行的稳定性与高效性。

告警配置
通过灵活定义监控阈值与事件规则,实时捕捉设备异常与风险,并自动触发通知、工单及联动控制,实现精准预警与闭环处理。
在工业互联网系统里,通过专业团队精心添加告警名称以及与之对应的告警级别,这些告警名称和级别依据不同的设备类型、生产环节等进行细致设定,以此满足不同场景下对
设备运行、生产流程等方面的精准监控与管理需求。

告警记录
集中存储所有告警事件的历史数据,支持多维查询、根因分析与统计报告,为设备可靠性优化与运维决策提供数据支撑。

场景联动
通过可视化配置触发条件与执行动作,实现跨设备、跨系统的协同控制与流程自动化,驱动业务从被动监控向主动智能演进。

视频中心
分屏显示
支持将设备状态、实时视频、数据看板及告警信息等多类关键数据同屏分区展示,实现全局态势综合监控与高效协同处置。
在工业互联网的屏幕监控分类方式中,依据实际需求和监控范围的不同,可以分为单屏、四屏和九屏这几种类型来进行屏幕监控。

通道管理
统一负责各类接入协议的解析、转换与路由调度,确保海量设备数据与平台指令的稳定、高效、安全传输。
在工业互联网系统里,为更精准地分析和利用数据,添加行政区划、设备类型、通道类型、所属产品等信息,以完善数据维度,从而提升工业生产的智能化水平和管理效率。

视频配置
统一管理视频设备接入、流媒体转发与AI分析策略,实现监控视频与物联网数据的时空联动,赋能预测性维护与智能巡检业务场景。
在工业互联网的视频配置中,需仔细添加服务器ip,这能确保数据准确传输,避免数据丢失或错误,同时要精准指定Http端口,让网络连接顺畅无阻,保障视频数据的高效流
通,并准确填入服务秘钥,以此保障服务的安全性与稳定性,防止数据泄露和服务中断。

文件记录
通过对设备文件、操作日志、审计轨迹等关键数据进行集中存储、版本管理与安全归档,实现全周期数据追溯与合规性保障。
借助工业互联网强大的数据交互能力,企业人员可在任何时间、任何地点,通过终端设备随时便捷查看上传的各类文件,极大提高工作效率,既高效又省心。

运维管理
指令权限
通过分级授权与操作审计机制,精确管控用户对设备的控制权限确保关键操作的可追溯性与安全性,防止越权指令执行。
在工业互联网的指令控制与文件上传环节,可添加指令控制功能,精准选择设备、指定用户,设置操作次数、开始时间和结束时间,还能选择文件和照片进行上传。

回收管理
通过软删除机制暂存已注销的设备数据与配置信息,支持误操作恢复与数据完整性核查,确保删除操作可追溯、可回退。
通过工业互联网平台,可以方便快捷地查看回收的管理设备信息。

协议管理
统一实现各类工业通信协议的解析、转换与标准化,消除设备异构性壁垒,确保数据在不同协议设备间无缝流通与互操作。
产品固件
通过远程批量管理设备固件版本、实现安全差分升级与版本回退确保设备功能迭代与安全漏洞修复的高效可靠交付。
在工业互联网的回收管理固件添加工作中,需详细添加固件名称、所属产品、固件类型,仔细选择合适的固件,以此完善回收管理环节并顺利完成对应固件添加操作。

通知模板
通过预定义多场景消息模板(短信/邮件/站内信),实现告警与事件的自动格式化推送,确保关键信息精准触达相关负责人。
在工业互联网的产品固件信息添加操作中,为确保信息的完整性和准确性,需仔细添加模板名称、业务编码、渠道类型、服务商、渠道账号等详细信息,以便后续管理与追溯。

通知日志
集中记录所有通知的发送状态、内容及接收方反馈,为运维人员提供消息触达率验证与通知策略优化的数据依据。
通知渠道
统一配置和管理短信、邮件、钉钉、微信等多类型消息推送路径确保告警信息按预设策略精准分发至不同角色人员。
在工业互联网通知渠道管理里,可添加通知渠道,包含渠道名称、类型、服务商等关键信息,精准适配不同场景,满足多元通知需求。

数据中心
报表管理
通过自定义模板自动生成多维度分析报告,将海量设备数据转化为可视化的绩效洞察与决策依据,驱动运营优化与战略规划。
在工业互联网系统中进行新增报表操作时,先点击新增按钮来添加报表,随后填写报表名称,选择合适的时间周期,以及适用的报表规则。

历史记录
通过持续采集与存储设备全量运行数据,支持任意时间段的性能追溯、故障根因分析及趋势预测,为设备健康管理提供数据驱动的决策依据。
数据分析
通过机器学习和算法模型对设备数据进行深度挖掘与模式识别,实现预测性维护、能效优化及工艺改进等智能化决策支持。
数据可视化
可视化管理
通过多源数据融合与可视化技术,将关键指标、设备状态及预警信息集中呈现在统一界面,为管理决策提供全局实时态势感知与指挥调度能力。
可视化管理
通过组态化工具将设备状态、数据流与业务流程转化为直观的可视界面,实现物理实体与数字世界的实时映射与交互式管控。
可视化大屏
通过多维度数据融合与动态可视化技术,将关键指标、设备状态及预警信息集中呈现于统一界面,为决策者提供实时、直观的工业全貌透视与指挥调度能力。
固定大屏

可视化管理

可视化大屏

组态管理
模板组态
通过预置行业模板与拖拽式编辑工具,快速生成标准化监控界面,实现业务场景的零代码快速复制与规模化部署。
在模版组态设置里,添加组态封面,准确无误地填写组态名称、关联产品,详细且全面地撰写组态描述,以确保信息完整准确。

场景组态
通过图形化拖拽方式自由定义设备联动规则与业务流程,实现无需代码编程的场景化智能控制与自动化策略部署。
在工业互联网的场景组态设置里,首先添加组态封面,使其更具辨识度,接着明确组态名称、关联场景,最后详细写下组态描述,以准确呈现该组态在工业场景中的具体信息与
用途。

独立组态
支持脱离平台环境独立部署与运行监控界面,实现分布式场景下的本地化监控与远程控制无缝协同。
在模版组态设置里,添加组态封面,填写组态名称以明确标识,详细撰写组态描述来清晰说明其特性与用途。

图库管理
通过统一管理符号、图标及设备模型等素材资源,支持组态画面的快速调用与风格标准化,提升可视化应用的开发效率与维护一致性。
添加专门用于工业互联网的、涵盖各类工业元素的丰富多样的图库 。

图表管理
通过预置多种图表类型与灵活配置能力,将设备数据转化为直观趋势曲线、统计图表及动态仪表盘,赋能用户自主完成数据洞与分析决策。
在工业互联网的相关指南设置方法中,添加具有代表性的图标、准确反映其特征的名称以及与之匹配的合适类型,从而顺利完成相关指南设置。

组件管理
通过标准化封装可复用的UI功能单元(如按钮、图表、控件),支持拖拽式构建监控界面,大幅提升可视化应用的开发效率与维护一致性。
模型管理
通过集中管理设备物模型(属性、服务、事件)的标准定义与版本迭代确保数据语义统一和设备功能的标准化描述,为平台所有业务提供核心数据模型支撑。
企业管理
用户管理
通过角色分级与精细化权限策略,统一管理用户身份、访问权限及操作范围,确保系统安全与跨部门协作的合规性。
用户管理借助工业互联网系统,可凭借其强大的数据整合与检索功能,方便快捷地查询用户具体信息,高效掌握用户情况,为企业决策提供有力依据。

角色管理
通过定义不同角色对应的数据访问与设备操作权限,实现用户权限的批量管理和安全隔离,确保系统操作合规与责任明晰。
在工业互联网的角色管理概述中,角色管理具备查询功能,可查询超级管理员、终端注册用户角色、游客、管理员、组态分享、web端注册用户角色等不同类型的角色信息。

机构管理
通过树形结构灵活配置企业部门、工厂、生产线等多级组织关系,实现设备权限与数据资源的层级化管控与隔离。
菜单管理
通过动态配置前端界面功能菜单的结构与权限映射,实现不同角色用户界面的个性化呈现与操作路径的统一管控。
菜单管理通过对各个功能进行科学分类,能极大地便于用户在工业互联网系统中快速查找与使用,有效提升操作效率,使系统的功能调用更加便捷、有序,为工业生产提供有力
支持。

系统监控
在线用户
动态监控当前所有活跃用户的连接状态、操作行为与权限轨迹,确保异常会话及时预警与强制下线,保障系统访问安全与合规性。
借助功能强大、集成先进技术的工业互联网系统,能够全面、精准且高效地查看每个登录人员的详细信息,为企业管理与安全保障提供有力支持。

定时任务
通过预设时间规则触发数据采集、设备巡检或报表生成等周期性任务,实现无人值守的标准化作业与智能运维。
数据监控
通过持续采集与分析设备运行数据流,动态追踪性能指标与异常状态,为运维人员提供最直观的设备实时健康洞察与故障预警能力。
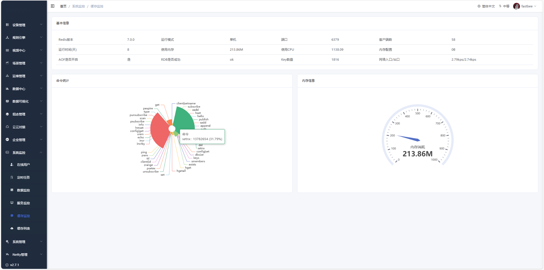
缓存监控
实时追踪内存数据读写效率与命中率,智能预警缓存瓶颈并自动优化数据调度策略,保障平台高频访问场景下的极致性能与稳定性。
在工业互联网的复杂环境下,借助专门的特定系统能够便捷地查看缓存监控基本信息,其中涵盖命令统计、内存使用状况等极为详细的内容,为工业生产高效运行提供有力支
撑。

缓存列表
实时展示当前所有缓存数据的键值列表与状态信息,支持运维人员快速检索、验证及手动刷新缓存内容,确保高频访问数据的实时性与准确性。
服务监控
实时监控平台各项微服务、API接口及资源组件的运行状态,确保系统高可用性、快速定位故障节点并保障业务连续性。
在服务监控信息概览中,可以查看CPU、内存、服务器信息、Java虚拟机信息、磁盘状态使用信息,还能了解相关运行参数与性能指标。

系统管理
国际化配置
通过统一管理界面语言资源与区域化格式标准,确保平台界面、告警及文档等内容全球用户的本地化无障碍使用。
岗位管理
通过将角色权限与组织架构中的具体职位绑定,实现用户权限的批量分配与岗位职责的规范化管理,确保企业权责清晰、合规高效。
字典管理
通过将角色权限与组织架构中的具体职位绑定,实现用户权限的批量分配与岗位职责的规范化管理,确保企业权责清晰、合规高效。
参数设置
通过将角色权限与组织架构中的具体职位绑定,实现用户权限的批量分配与岗位职责的规范化管理,确保企业权责清晰、合规高效。
通知公告
集中发布平台升级、运维通知及政策规范等全局信息,确保关键消息全员触达、归档可查,保障协同效率与运营合规性。
系统工具
系统授权
通过控制功能模块、API接口及服务组件的访问权限与使用范围,确保平台能力按需授权、合规使用及商业价值可控交付。
表单构建
通过可视化拖拽方式快速定制巡检、维保等业务表单,实现现场数据的结构化采集与流程标准化,提升工业场景下的数据质量与操作规范性。
代码生成
通过自动化生成设备驱动、数据接口及业务逻辑的基础代码,大幅降低开发门槛与重复工作量,确保代码规范性与平台兼容性。
系统接口
通过标准化API统一封装平台数据与服务能力,实现与第三方系统、应用及设备的无缝集成与数据互通,构建开放协同的工业互联生态。
E N D
推荐阅读:
探寻医疗执业智能监管平台:筑牢医疗质量安全防线
私域运营SCRM系统解决方案
整合多渠道数据,开展个性化促销方案
AI 预问诊
数据服务平台
数据中台“一站式” 大数据开发及管理平台
诊所数字化监管平台
我们的业务

软件设计开发|信息化|系统集成|APP|小程序|公众号等设计开发维护
联系我们
|
公司官网
|
微信公众号
|
企业微信
|



